Observability that
just works.

traceslogserrorsmetricsuptimedashboardsalertsaiqueuesstatus pagemcp

The AI-powered observability platform. Every request traced, every error caught, every metric tracked. Zero config, full picture.

Now in early access

Explore the platform

No need to glue 5 tools together. Everything is built in. Click around to see how it works.

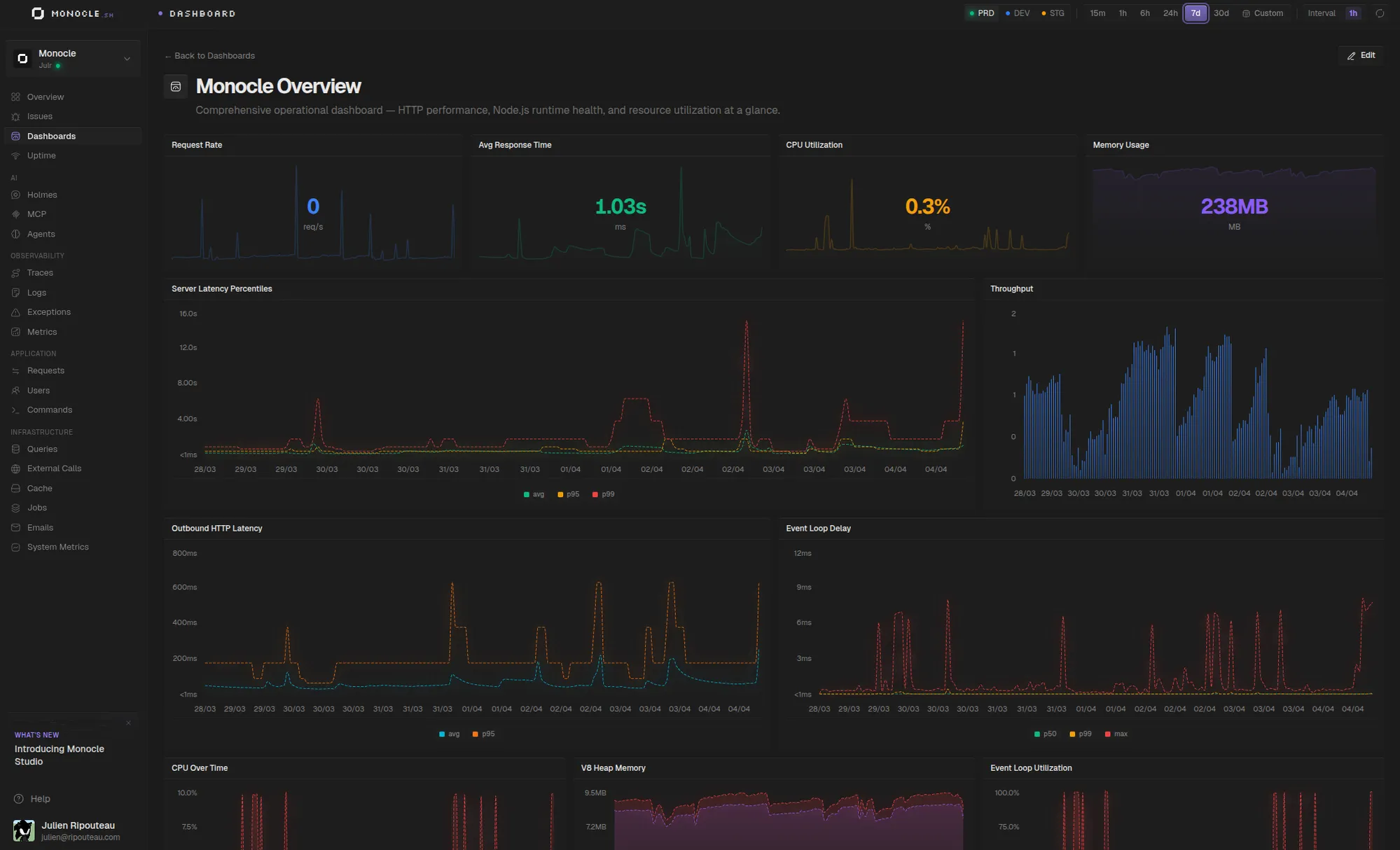
Pre-built dashboards for everything

No more spending hours building Grafana panels. Monocle ships with dedicated dashboards for every part of your stack — HTTP requests, database queries, cache, external calls, emails, MCP tools, and more. They're ready the moment you connect your app.

HTTP Requests

Timing, status codes & throughput

Database Queries

Slow queries & N+1 detection

Cache

Hit/miss rates, P95 latency, keys

External Calls

Third-party API performance

MCP Monitoring

Tool calls, errors & duration

User Tracking

Activity & behavior per user

CLI & Jobs

Ace commands & background jobs

Emails

Delivery tracking & provider metrics

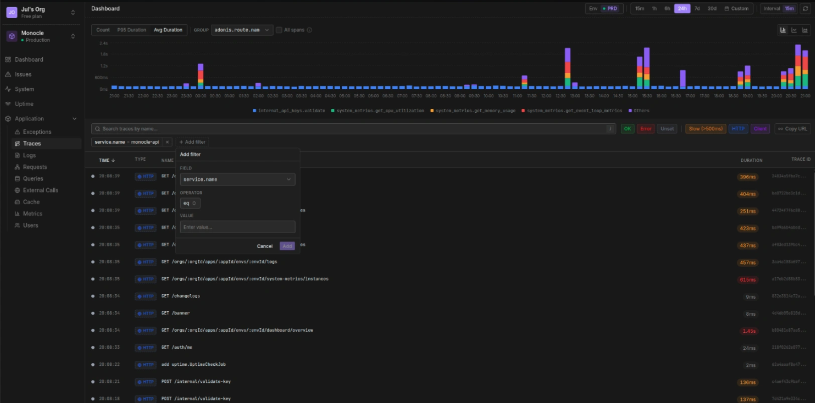
The full picture, from request to response

Distributed traces, structured logs, and system metrics — all correlated automatically. Filter, search, and drill down into any request. No manual instrumentation, no YAML config. Just connect your app and everything is there.

Distributed Tracing

End-to-end request waterfall

Logs

Structured & correlated per trace

Metrics

System & custom metrics

Search & Filters

Find anything instantly

From exception to fix, in one flow

Exceptions are automatically grouped into issues with full stack traces, request context, and affected users. Create a Linear ticket or GitHub issue in one click, assign to your team, and track resolution — all without leaving Monocle.

Exceptions

Automatic grouping & dedup

Issue Management

Status, priority & assignees

Alerts

Slack, Discord & email

Integrations

Link issues to Linear & GitHub

Uptime monitoring with a public face

Monitor your endpoints with configurable health checks. When something goes down, your team gets alerted instantly. Your users see a branded public status page — with real-time uptime percentages and incident history.

Health Checks

HTTP(S) monitors with intervals

Public Status Page

Custom domain, logo & branding

Incident Management

Severity, updates & timeline

Multi-Environment

Manage all apps in one place

Your observability, AI-native

Debug in plain English — ask Holmes why requests are slow or what caused that error spike. Plug our MCP server into Claude, Cursor, or any AI tool and query your traces, logs, and metrics without leaving your editor.

AI Assistant

Debug with natural language

MCP Monitoring

Dashboard for your MCP servers

Monocle MCP

Explore data from any AI tool

Search

Find traces, logs & errors instantly

Build your own dashboards, your way

Drag-and-drop widgets on a 12-column grid to visualize exactly what matters to you. Plot any OpenTelemetry metric (gauges, counters, histograms, summaries) with the aggregation you need. Overlay multiple series on a single chart, and manage everything from the UI or programmatically via MCP.

Any OTel Metric

Gauge, counter, histogram & summary

Multi-Series

Overlay queries on a single chart

MCP Support

Create & edit dashboards from AI tools

6 Visualizations

Charts, stats, tables, pies & more

One tool to replace them all

All these tools? Yeah, you don't need them anymore.

Sentry/Bugsnag

Full stack traces, smart grouping, team assignments. Error tracking that actually makes sense.

Statuspage.io

Public status pages your users will actually check. Incidents update themselves.

UptimeRobot/Pingdom

Health checks that ping you before your users start tweeting about it.

Grafana/Loki/Tempo

No YAML. No dashboard rabbit holes. Metrics, logs, traces. It just works.

Oh, and no vendor lock-in.

Built entirely on OpenTelemetry standards. Your telemetry data stays portable. Switch to any OTel-compatible backend whenever you want, we won't hold your data hostage.

Up and running in minutes

One command. That's all it takes.

Terminal
$nodeace add @monocle.sh/adonisjs-agent
$nodeace serve# all good!

Works with AdonisJS v6 and v7. Zero configuration required.

Free & open source

Now, what about localhost?

Before pushing to production, you need to see what your app is actually doing. Requests, SQL queries, logs, errors, all of it. Monocle Studio is a local dashboard that streams everything in real time. Ditch Jaeger, Zipkin, and the whole Grafana stack.

One command

No Docker, no config files, no external services. Just npx monocle dev.

Live streaming

Every request, query, and error appears instantly as your app runs.

Keeps history

Powered by DuckDB. Your data persists between sessions, no more lost context.

Built-in MCP server

Stop copy-pasting terminal logs into Claude. Studio exposes its own MCP server so your coding agent can query traces, inspect errors, and read logs on its own while you develop. Full context, zero effort.

Or just use the CLI

MCP not your thing? monocle studio logs and monocle studio traces give you the same data straight in your terminal. No plugins, just stdout.

Simple, transparent pricing

No surprises. Pick a plan that fits your team, scale as you grow.

Starter

For small teams getting started with observability.

25/mo
  • 50 GB data ingestion
  • 30 days data retention
  • €0.35 per GB overage
Business

For growing teams that need more power and flexibility.

79/mo
  • 200 GB data ingestion
  • 90 days data retention
  • €0.30 per GB overage
Unlimited applicationsUnlimited team membersUnlimited uptime monitorsMonocle Studio (local DevTools)

Questions?